Run compliance configuration checks across millions of infrastructure data points.
Monitor compliance checks via intuitive multi-view dashboards.
Replace static spreadsheets with timestamped snapshots for board-level reporting.

IP Fabric collects and normalizes infrastructure insights as a foundation for secure, scalable automation. IT teams can use these insights to:
IP Fabric leverages read-only credentials to discover your infrastructure across cloud, network, and security systems. It connects to devices through CLI commands and APIs to gather interface states and other operational data, including for devices that are reaching End-of-Life (EoL), End-of-Service (EoS), or End-of-Maintenance (EoM) milestones. This end-to-end discovery allows teams to take a proactive stance on lifecycle management and stay audit-ready year round.
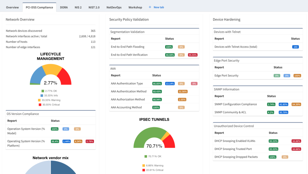
In every infrastructure snapshot, IP Fabric runs 160+ pre-built compliance checks, as well as custom compliance checks, across millions of infrastructure data points. Pre-built checks are based on security best practices and requirements for meeting regulatory frameworks like NIS2, DORA, PCI-DSS, and HIPAA. Custom checks are easy to create, and don’t require any advanced knowledge of coding or query languages. The results of all checks are normalized and presented in custom multi-view dashboards that any team can easily understand, share, and leverage.
IP Fabric’s compliance dashboards provide an intuitive, multi-view GUI that allows you to monitor and share insights about your infrastructure health, security posture, and compliance status. The dashboards display results of security and compliance checks, helping you track your efforts across any and all major frameworks. Data from these dashboards is standardized, and can be shared easily with any team, executive, or auditor that needs them. Results can also be sent to other tools via API or accessed via the command line.
Every one of IP Fabric’s snapshots serves as timestamped evidence of compliance. Snapshots can be run automatically up to several times a day, or can be requested on demand. Using digital twin capabilities, the platform also offers end-to-end path lookups to prove that critical policies like segmentation and access controls are operating according to compliance requirements. With this continuous proof of compliance on hand, you not only minimize risks, but also ensure peace of mind when audits roll around.